Contabilidade

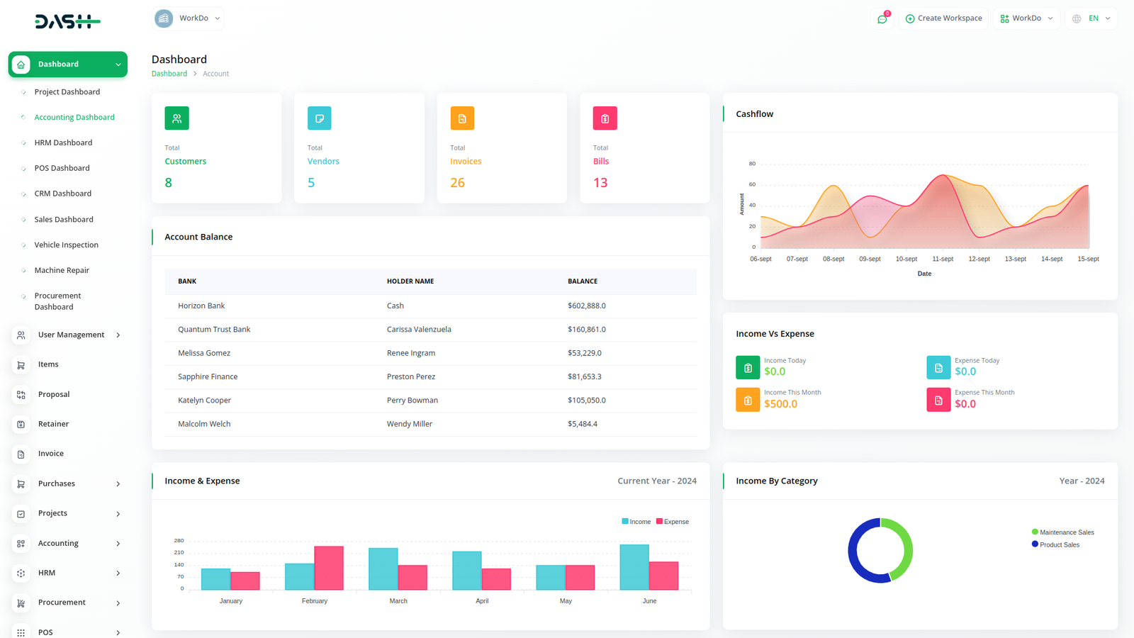
O Modulo de Contabilidade é um modulo de gerenciamento de contas que facilita o cálculo da receita, mantendo o controle de todas as questões contábeis da empresa. Baseado no Laravel, esse software de contabilidade tornará as operações de sua empresa fáceis e convenientes. Uma representação gráfica e tabular de vários elementos o ajudará a tomar decisões informadas para sua empresa.

R$10.00 /Mês R$100.00 /Ano

ACCOUNTING AND BILLING, SIMPLIFIED

Accounting gives you the power to keep an eye on all accounting and inventory matters from one tab. You’ll never have to manage accounting with one tool, and control inventory with another - ever again!

Account Helps You Simplify Your Accounting and Billing

Simplify Your Accounting and Billing

Simplify your accounting and make it easy to keep an eye on your money. Set financial goals and let the system monitor them for you, automate taxes, and more! - without lifting a finger.

Take Control Of Your Inventory

Save time by managing your entire inventory with a few clicks. Easily create categories and add products to them. Modify product prices whenever you want, assign SKUs, create different tax rates, and do so much more!

Take Your Project from Proposal to Payment

Land new clients in a flash, and get paid just as fast. Create proposal templates and pitch your future clients. Turn your accepted proposals into payable invoices, send reminders, and get paid fast - all in one place!

Get All the Critical Tools to Manage Business Finances

Manage Accounting Quickly and Easily

Manage your billing and accounting without little to no effort! Set financial goals and let the system monitor them for you, automate taxes, and more! - without lifting a finger.

Handle Inventory Tasks Without Stress

Easily manage inventory by creating categories and adding products to them. Modify product prices whenever you want, assign SKUs, create different tax rates, and do so much more!

Take Your Project From Proposal To Payment

Create proposal templates and pitch your future clients. Turn your accepted proposals into payable invoices, send reminders, and get paid fast - all in one place!

Reports

Get a report on transactions with an easy filtering option. Download the required account statements in either PDF, CSV, or Excel format. You get duly prepared reports on individual Income, Expenses, Tax, Invoice, and bill summary. Filter them based on Account, category, and customers. Also, a graphical display of the Income VS Expense chart along with a detailed calculation of Profit and Loss will help you make informed decisions. Filter the tax summary and Income VS Expense chart based on financial years.

Budget Planner

A budget is a financial plan for a specified period to keep in check with the working capital. This feature here helps to maintain the capital flow. You can set monthly, quarterly, half-yearly, or yearly budgets according to your business plans and needs. The main categories are “Income” and “Expense” where one can edit /update /delete the sub-categories as well.

Why choose dedicated modulesfor Your Business?

With Dash, you can conveniently manage all your business functions from a single location.

Empower Your Workforce with DASH

Access over Premium Add-ons for Accounting, HR, Payments, Leads, Communication, Management, and more, all in one place!

  • Pay-as-you-go
  • Unlimited installation
  • Secure cloud storage
R$10.00 /Mês
Faturado mensalmente ou R$10.00/ se pago mensalmente
R$100.00 /Ano
Faturado anualmente ou R$100.00/ se pago anualmente

Why choose dedicated modulesfor Your Business?

With Dash, you can conveniently manage all your business functions from a single location.

HRM

R$0.00 /Mês R$0.00 /Ano
View Details

CRM

R$0.00 /Mês R$0.00 /Ano
View Details

PayPal

R$0.00 /Mês R$0.00 /Ano
View Details

Stripe

R$0.00 /Mês R$0.00 /Ano
View Details

Projeto

R$10.00 /Mês R$100.00 /Ano
View Details